Skip to main content
Back to Analytics Overview This page walks through creating a custom dashboard using a Banking AI Agent as an example to analyze performance metrics and identify trends.

Problem Statement

As a Banking AI Agent client, you want to track the following metrics:
  • Dollar Value Breakup
  • Customer Type Summary
  • Task Fulfillment Trend
  • Top Failure Tasks
  • Channel Volume Trend
  • Filter the Messages using the Having clause
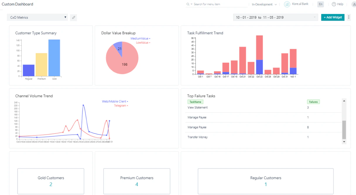
Once the dashboard is configured for all scenarios, it looks like the following: Configured Custom Dashboard

Pre-requisites

  • AI Agent building knowledge.
  • Custom Meta Tags usage. See Custom Meta Tags for more information.
  • A Banking AI Agent with the following dialog tasks:
Transfer Funds: A dialog task that walks the user through the transfer steps. Transfer Funds This dialog includes a Script node to add the Custom Meta Tag TransferValue based on the amount transferred:
if(context.entities.TransferAmount[0].amount > 50000){
   tags.addSessionLevelTag("TransferValue", "HighValue");
}

if(context.entities.TransferAmount[0].amount > 10000)
tags.addSessionLevelTag("TransferValue","MediumValue");

if(context.entities.TransferAmount[0].amount > 0)
tags.addSessionLevelTag("TransferValue","LowValue");
Transfer Funds Add Scripts Manage Payee: A dialog task for the user to manage their payee list. Manage Payee This dialog includes a Script that assigns a value to the CustomerType meta tag:
if(context.custType == 3){
   tags.addUserLevelTag("CustomerType","Premium");
}
if(context.custType == 2){
   tags.addUserLevelTag("CustomerType","Gold");
};
if(context.custType == 1){
   tags.addUserLevelTag("CustomerType","Regular");
};

Implementation

  1. From the left navigation panel, under Dashboard, click Custom Dashboard.
  2. Click Create a New Dashboard. Create New Dashboard
  3. Use the Add Widget button to add widgets for each scenario. You can add up to 4 widgets per row and organize them by moving within or across rows. Widgets can also be manually resized.
The following sections explain the configuration for each widget.

Dollar Value Breakup

  1. Click Add Widget.
  2. Query setup:
    • Dataset: Analytics
    • Select: sessionTag.TransferValue as TransferValue, count(taskName)
    • Group By: sessionTag.TransferValue
    • Click Run to see the results.
  3. Widget setup:
    • Chart type: Pie chart
    • Dimension: TransferValue
    • Metrics: count(taskName)
    Dollar Value Breakup Query
  4. Click Preview, then click Update to Dashboard. Dollar Value Breakup Preview

Customer Type Summary

This query provides usage statistics based on customer type.
  1. Click Add Widget.
  2. Query setup:
    • Dataset: Analytics
    • Select: userTag.CustomerType as CustomerCategory, count(taskName)
    • Group By: userTag.CustomerType
    • Click Run to see the results.
  3. Widget setup:
    • Chart type: Bar chart
    • Dimension: CustomerCategory
    • Metrics: count(taskName)
    Customer Type Summary
  4. Click Preview, then click Update to Dashboard.

Task Fulfillment Trend

This query provides day-wise task success vs. failure trends.
  1. Click Add Widget.
  2. Query setup:
    • Dataset: Analytics
    • Select: date, metricType, count(metricType) as TotalTasks
    • Filter By: metricType = 'successtasks' or metricType = 'failedtasks'
    • Group By: date, metricType
    • Click Run to see the results.
  3. Widget setup:
    • Chart type: Bar chart
    • Dimension: date
    • Metrics: TotalTasks
    • Overlay: metricType
    Task Fulfillment Trend
  4. Click Preview, then click Update to Dashboard.

Top Failure Tasks

This query shows the top tasks that are failing.
  1. Click Add Widget.
  2. Query setup:
    • Dataset: Analytics
    • Select: taskName as TaskName, count(taskName) as Failures
    • Filter By: metricType = 'failedtasks'
    • Group By: taskName
    • Click Run to see the results.
  3. Widget setup:
    • Chart type: Table chart
    • Dimension: TaskName and Failures
    Top Failure Tasks
  4. Click Preview, then click Update to Dashboard.

Channel Volume Trend

This query provides channel-wise usage details.
  1. Click Add Widget.
  2. Query setup:
    • Dataset: Messages
    • Select: date, channel, count(messageId)
    • Group By: date, channel
    • Click Run to see the results.
  3. Widget setup:
    • Chart type: Line chart
    • Dimension: date
    • Metrics: count(messageId)
    • Overlay: channel
    Channel Volume Trend
  4. Click Preview, then click Update to Dashboard.
Your custom dashboard is ready. Set the Date Range to view the required metrics for each scenario.

Filter the Messages using the Having Clause

This query uses a Having clause to display the number of messages per userId where the user has interacted with the AI Agent more than 12 times.
  1. Click Add Widget.
  2. Query setup:
    • Dataset: Messages
    • Select: count(messageId), userId
    • Group By: userId
    • Having: count(messageId) > 12
    • Click Run to see the results.
  3. Widget setup:
    • Chart type: Table chart
    • Dimension: count(messageId), userId
  4. The following shows results when retrieving the count of all messages grouped by userId (without the Having clause): Filter Messages Having Clause 1
  5. The following shows results when using the Having clause (only users with more than 12 messages): Filter Messages Having Clause 2
  6. Click Preview, then click Add to Dashboard. Filter Messages Having Clause Preview
  7. The Having clause widget is added to the dashboard: Filter Messages Having Clause Dashboard